Авторизация
Сброс пароля
Pragmacore. Экосистема цифровых сервисов для строительного бизнеса.
Заказчик: Прагма
Страница кейса/результат: https://pragma.info/

Pragmacore - это интегрированная облачная система мониторинга и управления всеми аспектами жизненного цикла строительных проектов для инвесторов, заказчиков, проектировщиков, подрядчиков и иных участников строительного рынка. На конец 2024 года систему Pragmacore используют 30 клиентов.
1. Вводная задача от заказчика, проблематика, цели
Incepta Group (ООО Прагма) — известная консалтинговая фирма с опытом работы в строительстве более 10 лет.
За свой обширный опыт работы заказчик выявил наиболее часто возникающие проблемы:
отсутствие единого информационного пространства для всех вовлеченных, из-за чего возникает несогласованность документации или удлиняется процесс согласования этапов между отделами;
большинство отчетов оформляется в Excel, а на их оформление и визуализацию требуется время. Из-за этого данные могут терять актуальность и появляются непредвиденные издержки, например, простой техники.
В партнерстве с заказчиком мы начали реализовать интегрированную облачную систему по мониторингу и управлению всеми аспектами жизненного цикла строительных проектов для инвесторов, заказчиков, проектировщиков, подрядчиков и других участников строительного рынка.
2. Описание реализации кейса и творческого пути по поиску оптимального решения
Так как система объемна и разноуровнева, было принято решение разделить ее на функциональные модули, объединив их в единую систему.
Первым из модулей в разработке стал Pragmacore.Дашборд — система аналитики, управления и мониторинга строительства. Его прототип уже был у заказчика, поэтому мы начали работу с аналитики функциональности модуля и создания базы данных.
Поскольку большинство отчетов создается в Excel, мы разработали парсер Excel-таблиц и создали информационную модель для визуализации данных.
Параллельно велась разработка интуитивно понятного web-интерфейса для визуализации данных.
Дата релиза дашборда: сентябрь 2021.

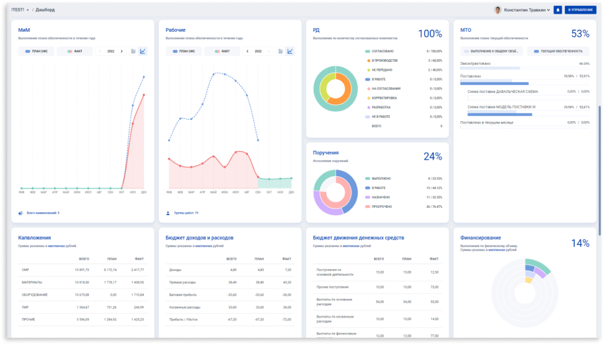
Экран сводной аналитика проекта в модуле Dashbord

Экран сводной аналитики по проектам и регионам
3. Результаты сотрудничества
С сентября 2021 года в релиз вышли ещё 8 модулей:
- Ядро (Core) — единый центр для авторизации пользователей во всех модулях настройки их прав и профилей.
- Поиск рабочих (WorkForce) — облачный сервис для найма работников рабочих специальностей по срочным трудовым договорам. Текущая функциональность модуля охватывают всю деятельность кадровика по поиску сотрудников, оформлению трудовых отношений, проверке квалификации работника, обеспечению его спецодеждой и учету рабочего времени.
- Комплектация (Procurement) — сервис, отвечающий за цифровизацию всей цепочки поставки материалов: от расчета потребности и контрактации до оприходования на складе и вовлечения в производство.
- Бюджет (Finance) — единое информационное пространство, позволяющее управлять экономикой строительства в режиме реального времени.
- Оферта (Offer) — облачный сервис для предварительного расчета стоимости проекта, анализа физико-технических и финансовых показателей.
- Проектирование (Design) — онлайн инструмент управления проектной документацией. Создает в компании единый реестр всей документации с учетом с учетом всех изменений по каждому проекту.
- Управление работами (RM) — онлайн инструмент для планирования и управления графиком производства работ.
- Стройконтроль (QC) — платформа для осуществления строительного контроля.
Работа над проектом ведется по настоящее время и мы продолжаем разрабатывать новые модули и улучшать функционал уже реализованных.
Кирилл Поляков
Управляющий партнёр, Incepta Group
За время сотрудничества Seven Winds показали себя как надежные партнеры: всегда оставались на связи и соблюдали сроки. Отдельно хочется отметить их подход – погружение в предметную область и поиск решения, которое позволит оптимизировать работу и продукт.
Сотрудники Seven Winds на деле показали свой профессионализм, компетентность и стремление выполнить проект качественно.

Система модулей Pragmacore

Главный экран модуля Core (Ядро) - единая точка входа во все модули

Вьюер PDF-документов с просмотром изменений внутри модуля Dasbord (Управление проектами)
4. Заключение
Мы создали прорывной для корпоративной стройки проект - единую систему которая с одной стороны обеспечивает обмен информацией между модулями, с другой стороны каждый модуль системы автономен и самодостаточен. Это стало возможно благодаря размещению каждого сервиса на отдельном физическом сервере и их связи через модуль Core.
Некоторые крупные участники рынка не доверяют облачным решениям и предпочитают хранить конфиденциальную информацию о деятельности компании исключительно на собственных серверах. Несмотря на то, что Pragmacore является облачной системой, структура серверов и баз данных реализована таким образом, что может быть размещена в закрытых корпоративных локальных сетях как помодульно, так и системно.
Работа над проектом ведется по настоящее время и мы продолжаем разрабатывать новые модули и улучшать функционал уже реализованных.
Pragmacore — отечественный продукт, включен в реестр Российского ПО решением № 14 545 от 12.08.2022.




