Авторизация
Сброс пароля
Как автоматизированные дашборды ускорили принятие решений и освободили маркетинг от Excel
Заказчик: AST

Когда данные живут в десятке таблиц и сервисов, управлять бизнесом становится сложно. AST.WINE — интернет-витрина одного из крупнейших алкогольных дистрибьюторов России — столкнулась с этим на практике. Мы помогли объединить все источники в единую BI-систему на ClickHouse и DataLens.
1. Вводная задача от заказчика, проблематика, цели
Управлять бизнесом сложно, когда данные живут в разных таблицах и сервисах. AST.WINE, интернет-витрина одного из крупнейших алкогольных дистрибьюторов России, столкнулась с этим на практике. Маркетинг тратил часы на сбор информации, отчеты тормозили, и каждая новая выгрузка превращалась в отдельный мини-проект. Компания решила это изменить, и Webit стал ее надежным партнером в достижении цели.
Задача: когда стандартных отчетов стало недостаточно
AST.WINE растет и развивается: появляляются новые винотеки, расширяется продуктовая матрица, маркетинг тестирует каналы и кампании. Но с ростом стало очевидно: существующих отчетов не хватает, бизнесу важно понимать, что именно дает результат и куда двигаться дальше.
Компания поставила четкую задачу: «Покажите, что продается, где и когда. Откуда пришли заказы. Какие источники приводят к покупке, а не просто к клику. Как соотносятся план и факт. И все это в понятном, живом виде, без Excel».
По сути, требовался инструмент, который объединял бы данные из онлайн-источников и офлайн-данные по продажам в винотеках. Такой инструмент должен был стать не просто отчетной системой, а полноценной платформой бизнес-аналитики для оперативного и точного управления.
До старта проекта данные хранились в Яндекс Метрике, Битрикс24, Google Sheets и на FTP-сервере. Визуализации и мониторинга не было, а каждое обновление отчета занимало много времени: требовались ручные выгрузки, при которых сохранялся риск потери данных.
2. Описание реализации кейса и творческого пути по поиску оптимального решения
Решение: от бизнес-задачи до BI, который работает сам
Работу начали с самого важного — погружения в бизнес и формализации задачи. Совместно с AST.WINE зафиксировали, какие данные критичны для принятия решений: сезонность, трафик по источникам, заказы и выкуп по винотекам, категории товаров, план-факт выручки. На этой основе собрали шаблон дашборда, согласовали макет и перешли к проектированию системы.
Чтобы аналитика была не просто красивым отчетом, а надежным и автономным инструментом, мы спроектировали инфраструктуру под ключ. Вся система развернута на стороне клиента: сервер в Яндекс Облаке, база данных ClickHouse, задачи по расписанию через Cron, автоматические уведомления об ошибках в Telegram.
Данные агрегировали из всех рабочих источников: Яндекс Метрики, Битрикс24,, Google Sheets, FTP-сервера. Всю обработку реализовали через Python-скрипты. Результатом стало единое хранилище с чистыми структурированными данными, где все готово для анализа.
Реализация шаг за шагом
1. Поняли, что важно бизнесу
Собрали и зафиксировали требования: какие метрики нужно отслеживать, какие разрезы использовать, как сопоставлять сезонность и спрос. Подготовили шаблон дашборда, показали вживую, согласовали.
2. Настроили архитектуру
Развернули сервер в Яндекс Облаке, установили ClickHouse, настроили автоматический запуск ETL-скриптов через Cron. Данные клиента остаются только на его стороне, максимальная автономия.
3. Подключили источники и обработали данные
Собрали данные из Метрики, Битрикса, SEOWORK, Google Sheets и FTP. Обработали с помощью Python, привели к единому виду и загрузили в ClickHouse.
4. Построили базу под аналитику
Продумали структуру таблиц: трафик, выручка, заказы, категории. Учитывали масштабируемость, ведь объемы данных продолжают расти.
5. Сделали визуализацию в DataLens
Теперь AST.WINE видит:
- откуда пришел заказ;
- был ли выкуплен;
- что купили и где;
- как все это соотносится с сезоном и планом.
6. Добавили интерактив и гибкие фильтры
Маркетинг может разрезать данные по дате, винотеке, источнику трафика и сравнить показатели прямо в дашборде, без пересчетов и ожидания отчета.
7. Настроили мониторинг
Система отслеживает ошибки в работе скриптов и отправляет уведомления в Telegram, аналитик быстро реагирует и устраняет сбои.

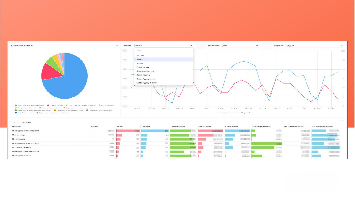
Вся картина продаж на одном экране

Фильтруй, сравнивай, анализируй — все в одном дашборде

Сезонность под контролем: спрос и трафик в одной шкале
3. Результаты сотрудничества
Результат: полная картина бизнеса на одном экране
Раньше каждый отчет был квестом. Теперь это один дашборд, где все нужное под рукой: выручка по винотеке, конверсии, процент выкупа, состав заказов, динамика спроса, сравнение с планом и даже сезонность по поисковому трафику.
Вот ключевые метрики, которые мы визуализировали:
Данные по сезонности и поисковому трафику — визуализация динамики спроса по сезонам и сопоставление с поисковым трафиком.
Данные по трафику по источникам — визуализация трафика по различным каналам (органика, платные каналы, социальные сети и реферальные ссылки).
- Данные по заказам — отслеживание количества и сумм заказов с разных источников.
- Данные по винотекам — визуализация количества заказов и выручки по каждой винотеке.
- Данные по выкупленным заказам — процент выкупленных заказов по каждой винотеке с возможностью фильтрации по периодам.
- Данные по плану и фактической выручке — сравнение плановых и фактических показателей выручки по винотекам.
- Данные по составу заказов — визуализация состава заказов по категориям товаров для каждой винотеки.
- Данные по категориям товаров — визуализация продаж по товарным категориям в каждой винотеке.
После запуска система быстро стала частью рабочих процессов. Ее оценили и маркетинг, и руководство — теперь не нужно ждать, пока «соберут таблички». В любой момент можно открыть дашборд и посмотреть, как идут дела по конкретной винотеке, бренду или дате.
И самое важное! Отчеты теперь не просто фиксируют ситуацию, а помогают действовать. Где просели продажи? Какие категории выстрелили? Ответы приходят за секунды, в тот самый момент, когда нужно принимать решение.

План vs факт наглядно

Мгновенные ответы для быстрых решений
4. Заключение
Что взять на заметку другим компаниям
Масштабный BI-проект стал для нас вызовом и драйвером роста одновременно. Мы не просто закрыли задачу, а собрали действительно рабочую систему, которая живет, развивается и помогает принимать решения каждый день.
Вот главные выводы, которые точно пригодятся другим брендам.
- Централизация и автоматизация. Без этого с современными данными не справиться.
- ClickHouse + DataLens = мощная и стабильная связка даже при больших объемах.
- Визуализация — это не просто красиво. Это способ быстрее принимать решения.
- Telegram-логи с ошибками — мелочь, без которой легко потерять надежность.
- Облако дает гибкость и независимость от подрядчиков.
Для AST.WINE дашборды стали не модной фичей, а частью бизнес-процессов. Система помогает быстрее реагировать, видеть неочевидное и увереннее принимать решения. А для нас — это кейс, который укрепил и подтвердил экспертные компетенции агентства.



